Worxmate

Help Center > Frequently Asked Questions > IDP /PIP>How can alerts and reminders for PIP be automated? 

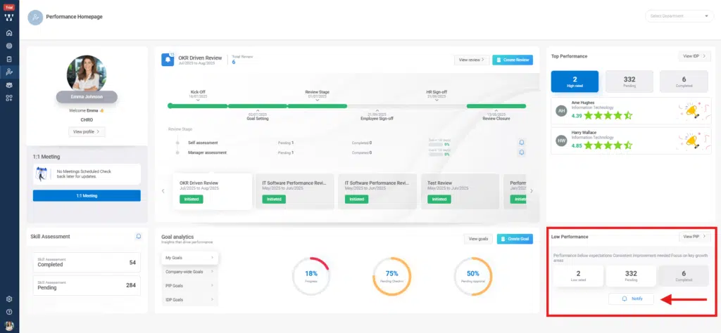
How can alerts and reminders for PIP be automated?

When the PIP/ IDP is initiated for an employee, they get a reminder directly on their “Performance Homepage”.

Step 1: From the Performance Homepage, Navigate to the right bottom from the Low Performance section click on the Notify.

How can alerts and reminders for PIP be automated?

Step 2: From the Performance Homepage, the concern persona will get the notification on their email ID’s or on their Worxmate “Performance Homepage” and by clicking on the Notification Icon you can see all the Published Reminders. How can alerts and reminders for PIP be automated? 2